
隨著物聯網技術的發展,智能家居產品逐漸走進千家萬戶,其中十大品牌壁掛爐作為重要的供暖設備,也開始向智能化方向轉型。本文將從專業角度探討壁掛爐智能互聯的概念及其在物聯網時代下的應用價值,為讀者呈現一幅未來供暖系統的全景圖。

一、壁掛爐智能互聯的定義
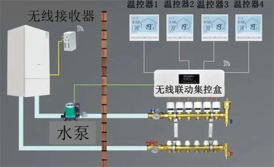
所謂壁掛爐智能互聯,是指通過嵌入式系統、無線通信模塊及其他傳感器等技術手段,實現壁掛爐與互聯網或局域網的連接,從而使用戶可以通過智能手機、平板電腦等移動終端遠程控制壁掛爐運行狀態。此外,智能互聯還賦予了壁掛爐數據分析、故障診斷、能耗監測等多項新功能,使其成為智慧家居不可或缺的一部分。
二、壁掛爐智能互聯的優勢
1. 提升用戶體驗
傳統壁掛爐只能在本地操作面板上進行簡單設置,而智能互聯技術打破了這一局限。用戶無論身處何處,只需打開手機APP即可隨時查看家中供暖情況,并根據實際需要調整溫度參數。這種便捷性極大地提升了用戶體驗,讓人們享受到更加舒適的生活環境。
2. 節能減排
通過精確控制水溫和供暖時間,智能十大品牌壁掛爐能夠有效避免能源浪費現象。同時,借助云端服務器強大的計算能力,系統還可以分析歷史數據,預測未來一段時間內的溫度變化趨勢,進而制定最優運行策略,進一步降低能耗水平。
3. 延長設備壽命
定期維護是保證壁掛爐正常運轉的關鍵。然而,對于普通消費者而言,很難準確把握最佳維保時機。智能互聯技術恰好解決了這一難題。壁掛爐內部安裝的各類傳感器能夠實時監測設備運行狀態,一旦發現異常情況立刻通過網絡向用戶發出警告信息,提醒其盡快安排專業人員上門檢查。
三、壁掛爐智能互聯的應用場景
1. 遠程操控
出門在外突然降溫怎么辦?不用擔心!只要手機連上網,就能隨時隨地開啟家中壁掛爐預熱模式。特別是對于北方地區居民而言,這項功能顯得尤為實用。冬天回到家就能感受到溫暖如春的氛圍,想想都覺得很幸福呢!
2. 能耗統計
每個月收到高額燃氣賬單是不是讓你頭疼不已?有了智能壁掛爐,這個問題迎刃而解。系統會自動記錄每天的耗氣量,并生成直觀圖表供用戶參考。通過對比分析,你可以發現自己平時哪些行為習慣導致了額外支出,并及時改正。
3. 故障診斷
壁掛爐出現故障總是讓人措手不及。但如果擁有一臺智能壁掛爐,事情就會變得簡單許多。當設備檢測到異常時,會第一時間發送報警郵件至指定郵箱,并附帶詳細故障代碼說明。這樣既節省了維修時間,又減少了誤診幾率。
四、壁掛爐智能互聯的發展趨勢
1. 更多第三方平臺接入
目前市面上大多數智能壁掛爐產品都只支持自家APP控制。但隨著智能家居生態鏈日益完善,未來將會有越來越多第三方平臺介入進來,形成互聯互通的局面。屆時,用戶只需下載一款APP就能操控所有家電設備,生活變得更加智能便捷。
2. 數據挖掘與增值服務
海量用戶數據為廠商提供了寶貴的財富。通過對這些信息進行深入挖掘分析,可以發現潛在客戶需求點,并據此推出個性化增值服務。例如,針對經常出差的商務人士,可以推出遠程預約開機服務;對于老年人群體,則可以開發語音助手功能,讓他們輕松掌控家中一切。
3. 安全防護升級
雖然物聯網技術給壁掛爐帶來了諸多便利,但也引發了新的安全隱患。黑客攻擊、隱私泄露等問題時有發生。因此,在未來產品研發過程中,加強網絡安全防護將成為重中之重。預計各大品牌將會投入更多資源用于加密算法研究,力求為用戶提供更加可靠的服務。

十大品牌壁掛爐智能互聯代表著供暖系統發展方向的一種趨勢。它不僅改變了傳統壁掛爐的單一功能定位,還為用戶帶來了前所未有的使用體驗。相信隨著技術進步與市場需求變化,未來還會有更多創新成果涌現出來,共同推動行業向著更加高效環保的方向邁進。
